最新下载
热门教程
- 1
- 2
- 3
- 4
- 5
- 6
- 7
- 8
- 9
- 10
Limitless项目全解析:$LMTS空投教程与深度解读
时间:2025-12-28 13:45:02 编辑:袖梨 来源:一聚教程网
预测市场正迎来前所未有的发展机遇,成为加密领域最受关注的赛道之一。Limitless作为Base链上创新的去中心化预测平台,以其即时结算和超短期预测功能迅速崛起,累计交易量突破5亿美元。本文将全面解析Limitless的项目背景、空投参与方式以及市场前景。
Limitless项目核心优势
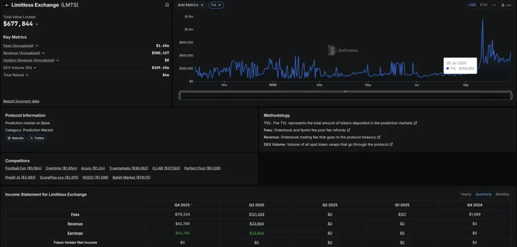
Limitless采用独特的中央限价订单簿模型,集成Pyth Network预言机实现分钟级结算。平台专注于30分钟至1小时的超短期预测,用户无需担心清算风险或隐藏费用。依托Base链的低成本优势,Limitless年化费用收入已达160万美元,展现出强劲增长潜力。

团队背景与融资历程
Limitless Labs由四位行业资深人士创立,CEO CJ Hetherington曾成功创办Atlantis World并获得Yearn Finance支持。项目已完成4轮共1800万美元融资,上市前估值超10亿美元。资金将用于开发更短周期市场、用户增长及全球合规布局。

$LMTS代币经济模型
10亿枚$LMTS代币通过隐身发布上线Base链,初始流通量13.16%。第一季空投2.45%代币,用户通过预测交易和提供流动性获取积分。部分用户获得超过100%的回报率,展现出早期参与的丰厚收益。

第二季空投参与指南
1.访问官网https://limitless.exchange/simple/markets/57连接Base链钱包
2.使用USDC下注并准备少量ETH支付Gas费
3.可选择基础模式或开启Advanced mode进行各类预测
4.持续参与可累积积分兑换$LMTS

Wallchain社区激励计划
参与Wallchain Epoch 2可分享0.25%代币奖励池。用户需绑定社交账号,通过发布优质内容获取Quacks积分。前250名将获得丰厚回报,首季前十用户收益超1万美元。
参与链接:http://quacks.app/?ref=johnsmith_data&

行业对比分析
Limitless在结算速度和使用体验上具有明显优势,特别适合短期加密价格预测。相比Polymarket的正Z主导和Opinion的宏观经济定位,Limitless以分钟级处理和Base链低成本形成差异化竞争。
以上就是Limitless项目背景与空投参与的全方位解析。预测市场正处于高速发展阶段,Limitless的创新模式值得持续关注。想获取更多行业前沿资讯,请保持关注本站更新。
相关文章
- 注册即送高达 100 USDT 奖励!加入币安,开启全球加密资产投资之旅! 06-09
- 下载币安APP,立享高达 100 USDT 新手奖励! 06-09
- 极限竞速地平线6:如何开启自动驾驶功能 05-21
- 深海迷航2修理工具蓝图获取途径-修理工具蓝图解锁方法详解 05-21
- 支付宝碰一碰支付操作指南-支付宝碰一碰防套路攻略 05-21
- 实测智象未来hidream.ai的5个隐藏功能,效率翻倍 05-21
- 名将杀法正技能是什么 05-21
- 下一站江湖2机关师身份怎么样 05-21